CRYSOUND POCKET Acoustic Imaging Camera Now Available on Kickstarter.
CRYSOUND POCKET Acoustic lmaging Camera
Now Available on Kickstarter.
CRYSOUND POCKET Acoustic lmaging Camera
Now Available on Kickstarter.
Traffic Noise Monitoring

Real-Time Noise Monitoring
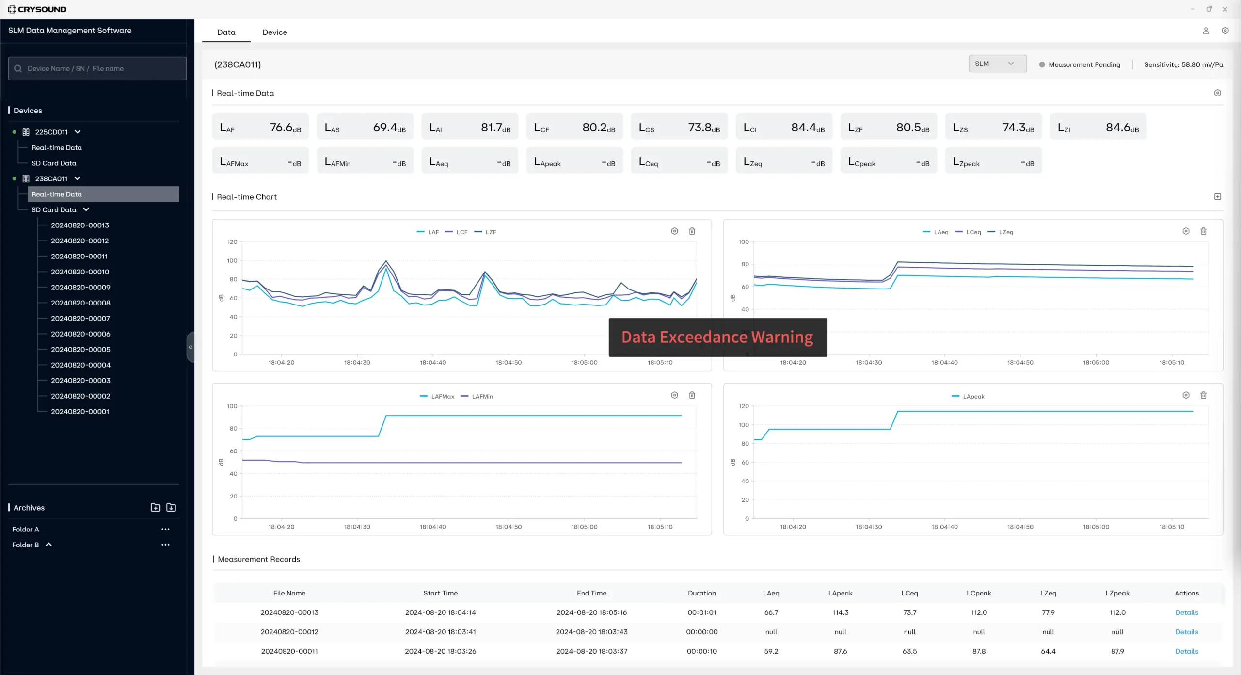
The sound level meter conforms to the IEC 61672-1:2013 standard, which can monitor the equivalent continuous sound level Leq in real time, and also calculate noise levels such as L10, L50, L90, as well as the maximum sound level LAmax and other noise indicators.
Portability:Equipped with an outdoor carrying case, it is easy to carry to different monitoring points.
Versatility:Products offer monitoring, statistical analysis, octave analysis, 1/3 octave analysis, spectrum analysis, and calibration functions to meet a variety of monitoring needs.


Remote Monitoring Automation
The device connects to the PC via Wi-Fi or cable, facilitating remote monitoring of noise data and a comprehensive assessment of traffic noise levels.
Real-time data acquisition:Automated systems can collect data from monitoring points in real time without human intervention.
Remote data viewing:The monitoring data is uploaded to PC for easy storage, access and analysis.


Exceeding Standard Proactive Alarm Push
Automatic push of noise exceeding standard events for remote viewing via APP or PC, which is conducive to timely response and reduction of complaints.
Default threshold:When the monitored data exceeds the set threshold, the system will automatically trigger an alarm.
Inform at once: Alarm information can be quickly sent to the relevant personnel to ensure a timely response.


Simple Equipment Operation
The device is simple to operate and requires minimal technical training to quickly master the operation of the device.
Interactive interface:The device, which is equipped with a 4-inch screen, presents information with clear icons and instructions, and its user-friendliness is further enhanced by a combination of touchscreen and button controls.
Function independence:Each function is supported by its own independent app, allowing direct detection through the app.

System Devices
CRY2831 Sound Level Meter
CRY2834 Sound Level Meter
CRY2851 Sound Level Meter
NA41 Set Noise Sensor Outdoor Wind & Rain Cover
Explore More Cases
Get in touch
If you are interested or have questions about our products, book a demo and we will be glad to show how it works, which solutions it can take part of and discuss how it might fit your needs and organization.



